Zaphiro Technologies

Zaphiro is a leading Swiss deep tech company in Smart Grid solutions using Phasor Measurement Units (PMUs). They help energy players optimize power grid monitoring and automation through software solutions integrated with proprietary or third-party hardware. Based on the PhD-thesis of the three founders, Zaphiro is still keeping innovation at the core of the company strategy, continuously bringing superior solutions to the energy market.

SynchroGuard - Zaphiro Technologies

Explore the power of synchronized measurements from Phasor Measurement Units (PMUs) with SynchroGuard's Grid Monitoring and Automation System by Zaphiro Technologies. It seamlessly integrates with existing DMS/SCADA utility systems, where operators can visualize grid state and alarms in real-time. Zaphiro’s patented software algorithms extract unique information from data generated by proprietary SynchroSense Units and Third-party devices.
1

Real-time Grid Monitoring & Supervision

Obtain full grid observability in real-time, including the estimation of the status of substations not directly monitored. This allows for proactive management and predictive maintenance, all with a limited investment in substation equipment.

✕ The Problem

Observability on MV grids is often limited to primary substations. The increasing penetration of Distributed Renewable Energies (DERs) creates bidirectional flows and increased unpredictability, making real-time understanding of the network difficult.

✔ How we Solve it

By installing a limited number of PMUs in strategic nodes (only 10–20% measurement coverage), SynchroGuard uses PMU-based state estimation to provide comprehensive visibility on voltages, current/power flows and phase angles in real-time. This data can be visualized in your existing SCADA.

2

Outage Management
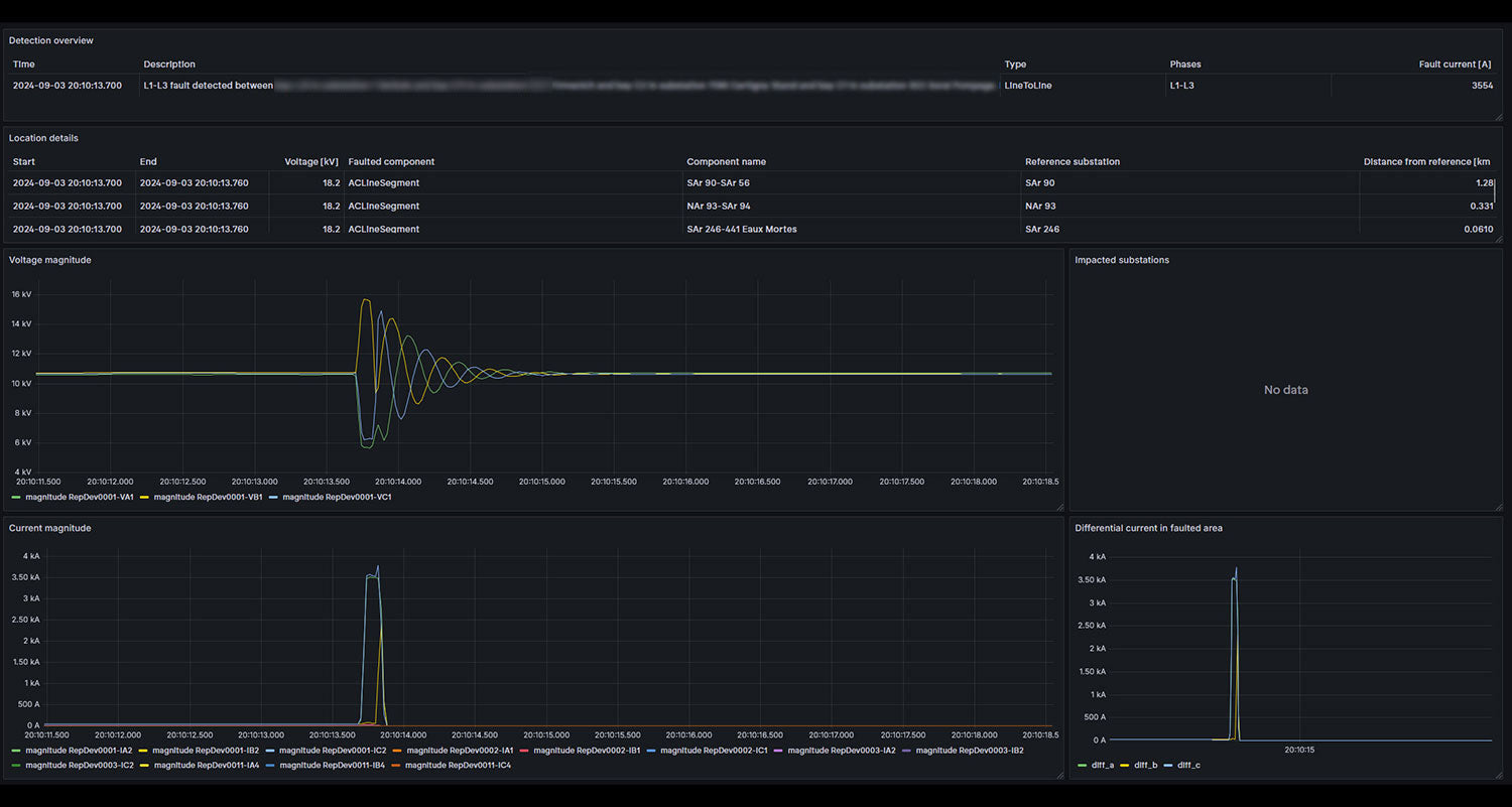
(FLISR)

Drastically reduce the duration and frequency of blackouts. Automatic fault location allows for rapid dispatchment of crews or automation of FLISR (Fault Location, Isolation, Service Restoration) schemes. This directly improves power supply continuity and helps avoid penalties.

✕ The Problem

Ageing grid infrastructure and extreme weather conditions, among others, reduce network reliability and regulatory pressure to improve performance indicators (SAIDI/SAIFI) is increasing. Locating faults can sometimes take days without the right information.

✔ How we Solve it

SynchroGuard enables automatic and precise fault location in less than a second, using novel techniques based on PMUs. This works for all types of faults (permanent, incipient, single-phase, multi-phase) and different neutral treatment conditions, with a typical accuracy of 100m. Alerts can be integrated into SCADA/ADMS systems.

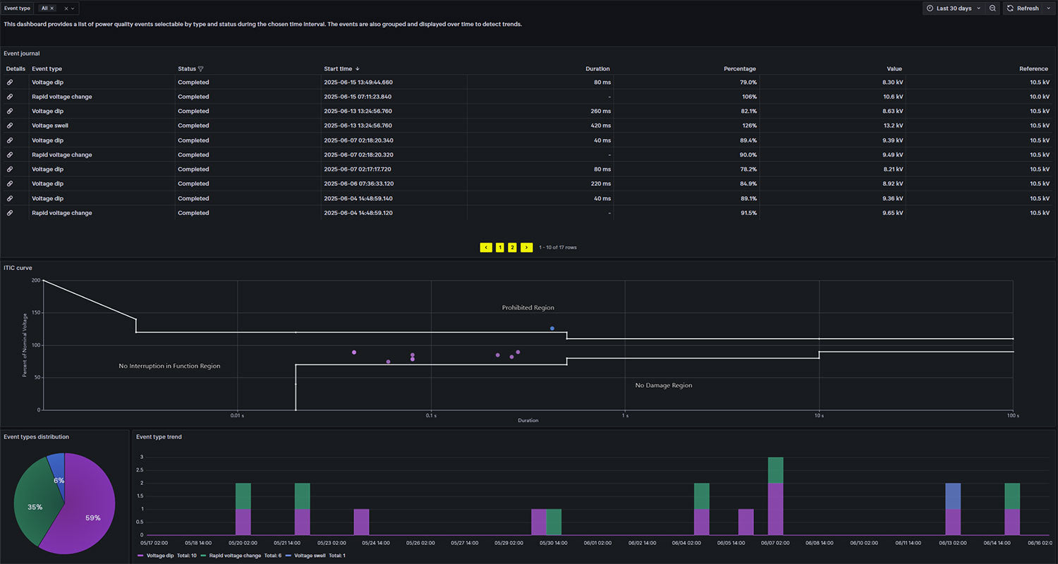
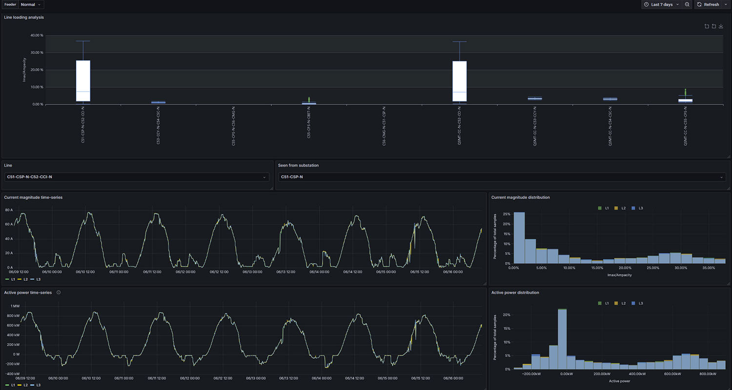
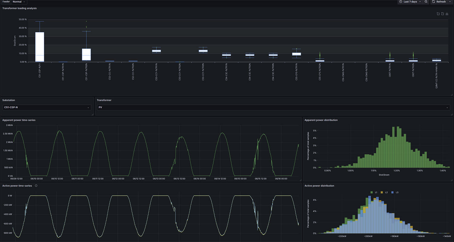
See SynchroGuard in Action Below

Take a closer look at the SynchroGuard solution — it’s not only the most accurate and complete, but also intuitive and user-friendly, ensuring fast adoption by your team.

Demo Video

User Interface